余热锅炉发电系统
产品描述
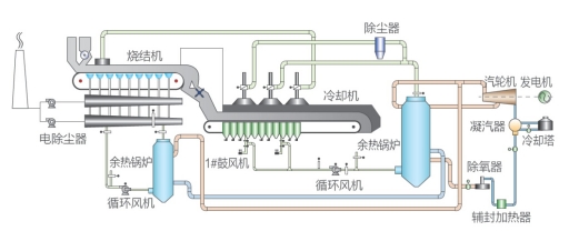
将废弃的高温烟气引入余热锅炉,经余热锅炉换热产生过热蒸汽,蒸汽驱动汽轮发电机组发电,达到余热回收发电的目的。可利用的余热源包括:烧结机环冷机余热,烧结机大烟道余热,水泥回转窑余热,玻璃回转窑余热,干法熄焦冷却过程余热等等。另外,如果工厂蒸汽管网中有多余蒸汽,亦可通过对蒸汽的压力、流量、温度的相应处理后,驱动汽轮发电机组实现发电。
- 烧结余热发电工艺流程图·

2、水泥窑余热发电工艺流程图


3 回转窑余热发电工艺流程图

余热发电工艺操作画面ABB系统

汽轮机操作画面ABB系统

余热发电工艺操作画面ABB系统

汽轮机操作画面ABB系统
部分业绩
干熄焦余热发电控制系统
乐钢烧结余热发电控制系统
上一个
高炉喷煤自动化解决方案
下一个
余热回收利用自动化系统



在线留言